All-in-one ERP + AI

One system for your
entire business.
One AI that learns it.

Stop juggling spreadsheets, disconnected apps, and manual workarounds. Intelli AI gives you procurement, sales, inventory, manufacturing, accounting, CRM, shipping, and workforce management — all in one place. Built-in AI handles the repetitive work so your team can focus on what actually matters.

No lock-in contracts · All modules included · Built in Australia

Why businesses switch to Intelli AI

  • Every module included — no feature-gating or surprise upsells
  • AI that specialises on your products, customers, and workflows
  • Malleable — need a change? We modify the system to fit you, not the other way around
  • One source of truth — no more data living in five different places
  • Automates more over time — starts with drafts you approve, then takes on more as you trust it

Everything on one screen

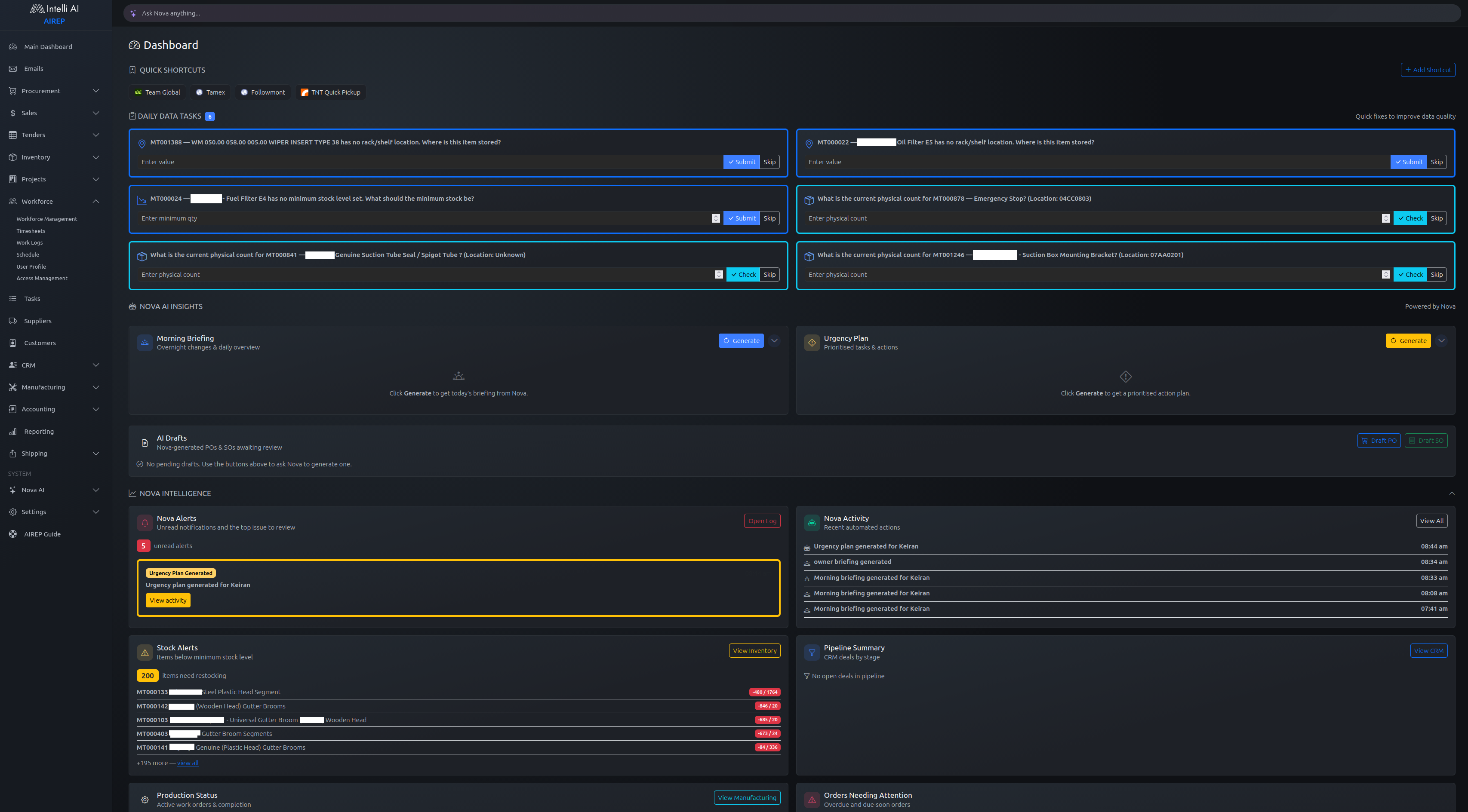
The AIREP dashboard surfaces what matters — stock alerts, AI insights, production status, overdue orders, and your morning briefing — before you even click a menu.

AIREP dashboard showing AI insights, stock alerts, production status, and daily briefing

Sound familiar?

Most small and mid-sized businesses run on a patchwork of disconnected tools.

Xero for accounting, a spreadsheet for stock, a whiteboard for production
Every handoff between systems wastes time and creates mistakes
"That will cost tens of thousands" or "We can't customise that for just you"
The business adapts to the software instead of the other way around

Intelli AI replaces the patchwork with one system that fits.

Everything your business needs. Included.

One subscription. Every module. No upselling, no feature gates, no "upgrade to Pro" surprises.

Procurement

Purchase orders, supplier management, and goods receiving — all tracked in one place.

Sales & Quoting

Quotes, sales orders, invoicing, and customer history without switching apps.

Inventory

Real-time stock levels, movement history, and automatic reorder alerts.

Manufacturing

Production orders, bills of materials, workshop scheduling, and quality checks.

Accounting

Chart of accounts, journals, bank reconciliation, and financial reporting — built in.

CRM

Customer and supplier relationships, interactions, and deal tracking.

Shipping & Freight

Carrier management, consignment tracking, and instant freight quotes.

Workforce

Timesheets, work logs, and task scheduling for office and workshop staff.

Projects

Track deliverables, allocate resources, and monitor progress.

AI that actually does the work

Nova is an AI worker built into the foundation of Intelli AI. It specialises over time on your specific business — your products, your customers, your suppliers, your workflows. The more you use it, the more it handles automatically.

Email → Sales Order

Customer emails a PO — Nova reads it, creates a draft sales order with the right items and pricing, and notifies you to review.

Auto Reorder

Stock drops below minimum — Nova generates a purchase order to the right supplier, grouped and priced, ready for approval.

Bank Reconciliation

Bank statements come in — Nova matches transactions to invoices and flags anything it's unsure about.

Freight Quoting

One button on a sales order gets freight quotes from multiple carriers instantly, using item dimensions already in the system.

Workshop Scheduling

A production order is created — the bill of materials is pulled, shortages flagged, and the workshop schedule updates automatically.

Every automation starts as a draft you review and approve. Nova suggests — you decide. The leash gets longer as your confidence grows.

Built differently

Malleable

Something doesn't fit? We change it. Not in six months. Not for tens of thousands. Your ERP should fit you.

All-In-One

One subscription. Every module. No feature-gating, no upselling. Procurement to accounting — it's all there from day one.

AI-Native

Nova isn't a chatbot bolted on. It's woven into the system. Every transaction is context it uses to make better decisions for you.

Human-Centred

Big buttons on a dusty workshop tablet. A full desktop suite in the office. Mobile-friendly everywhere it needs to be.

Built for businesses that buy, sell, build, and ship

Intelli AI is designed for product and service businesses with 2 to 100 employees — manufacturers, distributors, trade businesses, and service companies. If you buy things, sell things, build things, or ship things, this is built for you.

  • Manufacturing & fabrication
  • Parts sales & distribution
  • Trade services & field work
  • Service businesses with inventory

Real-world example

A road sweeper parts and manufacturing business uses Intelli AI for:

  • Quoting and invoicing customers for parts and services
  • Procurement from 50+ suppliers across Australia
  • Tracking stock across warehouse locations
  • Managing bills of materials for custom sweeper builds
  • Scheduling workshop production for technicians
  • Freight management and carrier selection

Six years of building AIREP

AIREP was started because the tools available to small and mid-size businesses don't fit the way those businesses actually work. Off-the-shelf ERP systems are either too rigid, too expensive, or too generic. Accounting platforms are great for bookkeeping but stop short when you need manufacturing, CRM, and fulfilment in the same workflow.

The system has grown to fifteen interconnected modules over six years. Sales and procurement sit at the centre, feeding into accounting automatically. Inventory tracks every movement against every transaction — purchases, sales, adjustments, stock-takes, kit assemblies. Manufacturing moves from a sales order all the way to a finished product leaving the door, with production stages, quality inspections, and defect logs recorded against each batch.

The most significant architectural decision was the multi-database tenancy model. Each company gets a fully isolated PostgreSQL database — not row-level filtering with a tenant column, but a separate database per tenant. No risk of data leaking across accounts, migrations roll out tenant by tenant, and performance doesn't degrade as your data grows.

AIREP currently supports businesses in engineering, signage, and industrial parts supply. Six years in, the system does what we set out to build: one place where a small business can manage operations end to end — without enterprise licensing fees or five different SaaS subscriptions.

Simple, transparent pricing

No free tier. No feature-gated tiers. You get everything, and we work with you to make it fit your business.

Shared improvements are on us. If you request a feature and it turns into a general optimisation or upgrade that benefits all AIREP users, we treat it as product development, not a billable custom job.

Company License

Flat monthly subscription — all modules included from day one.

Per-User Seats

Monthly per active user, with volume discounts as your team grows.

Custom Work

Need something bespoke? One-off fees only apply when the work is uniquely yours. If it becomes a broader AIREP improvement, there is no separate custom feature fee.

See it in action — no sign-up required

Explore a pre-populated demo environment with realistic data across every module: procurement, sales, inventory, manufacturing, accounting, CRM, and more. No credit card. No setup. Just click and explore.

Launch Demo

Demo data is pre-populated. Nova AI features are disabled. Sessions reset periodically.

Ready to simplify your business?

We set up every client personally. Leave your details and we'll be in touch to understand your business and show you how Intelli AI can fit.

We'll respond within one business day.